Datadog Integration
Streamline Your CI Testing With Loadmill's Datadog Integration



Integration Instructions

Last updated
Streamline Your CI Testing With Loadmill's Datadog Integration
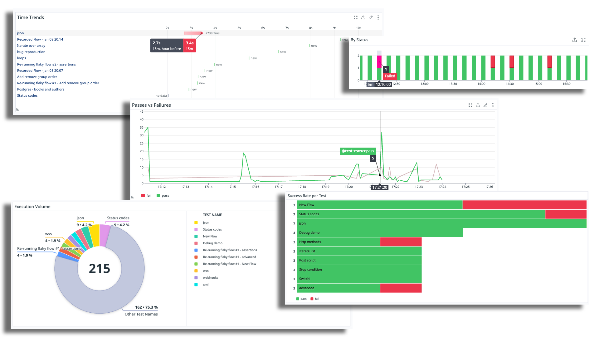
Datadog is a rich analysis and observability platform for engineering stakeholders. Its capabilities include performing BI analysis, custom slicing and graphing on logs and test data, monitoring, and more. Loadmill users can report their test executions to Datadog's CI visibility product and offer a single pane of glass for all of their test results within Dadadog.

Once the data is reported and collected in Datadog, users can integrate it into their existing dashboards and create a new layer of visibility into the health and performance of their automated tests.


In loadmill, head to the 'integrations' section under configuration and select 'Datadog'.

Insert your Datadog's site domain (e.g., app.datadoghq.eu) and an API key that is available under API Keys in Datadog's organizational settings. \
Within Datadog, users are able to view execution data based on test execution events. Loadmill will push execution data on every test plan run.
Last updated